推薦產品 / RELEVANT
聯系我們 / CONTACT
聯系人:劉小姐
電 話:18581853739
座 機:028-66579066
網 址:m.premiertie.com
地 址:四川省成都市高新區創業路1號劍恒發展中心5樓510室
市政供水和二次供水區別
2017-11-29 3707人瀏覽
我們通常所說的市政供水就是自來水供水,現在城鎮及一部分發展中的農村都是采用的市政供水,所以說市政供水是建筑不可缺少的一部分。 隨著經濟的發展,城鎮人口增多,土地資源緊缺,所以
正確認識供水設備質保期、保修期及產品壽命
2017-11-29 301人瀏覽
1、質保期是生產商對產品質量保證期限的承諾。它是根據產品特點、內在質量、使用環境等多種因素綜合分析研究后確定 的。不同產品有
傳統的供水設備存在的弊端
2017-11-29 207人瀏覽
傳統的二次供水設備存在很多弊端,如不能滿足用戶用水需求、不節能等,主要的缺點還有以下幾點。但是隨著經濟的發展,出現了一種新型的供水設備,該供水設備徹底解決傳統二次供水設備的問題
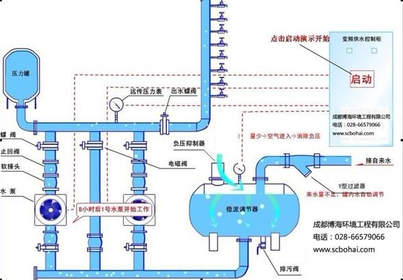
分享全自動無負壓供水設備原理
2017-11-29 361人瀏覽
全自動無負壓供水設備優勢: 全自動無負壓供水設備是四川博海供水設備有限公司研發的一種新型的清潔衛生、高效節能的供水設備,也被業界稱為管網疊壓供水設備。該設備為全封閉式結構,不


微信在線咨詢







